CattoPic 是一个自托管的图片托管服务,提供图片上传、管理和对外服务的完整功能。它的特点在于完全依托 Cloudflare 的 Worker 服务构建后端,前端则可部署在 Vercel 。本项目后端需要使用 worker 的计费计划 Queues 模块,请提前了解相关计费规则。

项目的地址:https://github.com/Yuri-NagaSaki/CattoPic
之前写过一个 Go 的版本:https://github.com/Yuri-NagaSaki/ImageFlow
博客地址:CattoPic 自托管图片托管服务介绍
大家反馈自己处理小鸡扛不住,但是实际上图片处理就是非常消耗 cpu 资源,尤其是对于 avif 图片的处理。
核心功能包括:
技术架构
CattoPic 的技术选型颇为现代:
前端
后端
整套后端服务运行在 Cloudflare 的边缘网络上,响应速度和稳定性都有保障。
部署指南
部署 CattoPic 需要两个步骤:配置 Cloudflare 后端服务,以及部署前端应用。
前置准备
部署
部署的文档见项目 readme 。
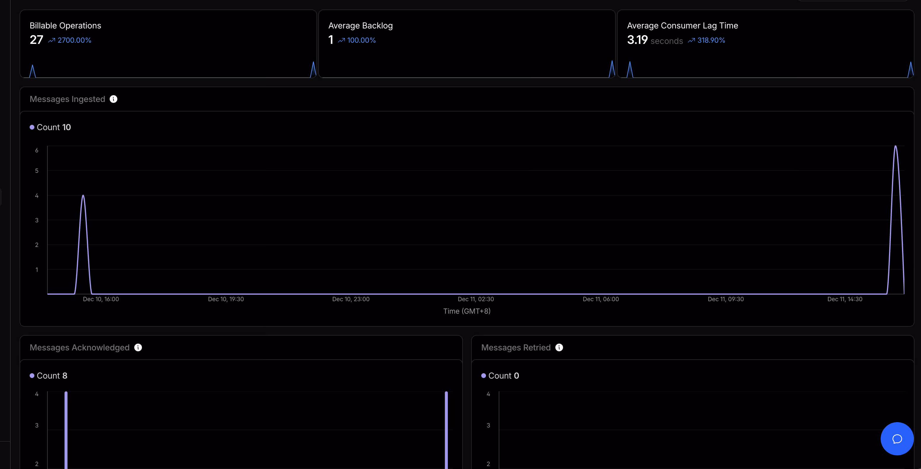
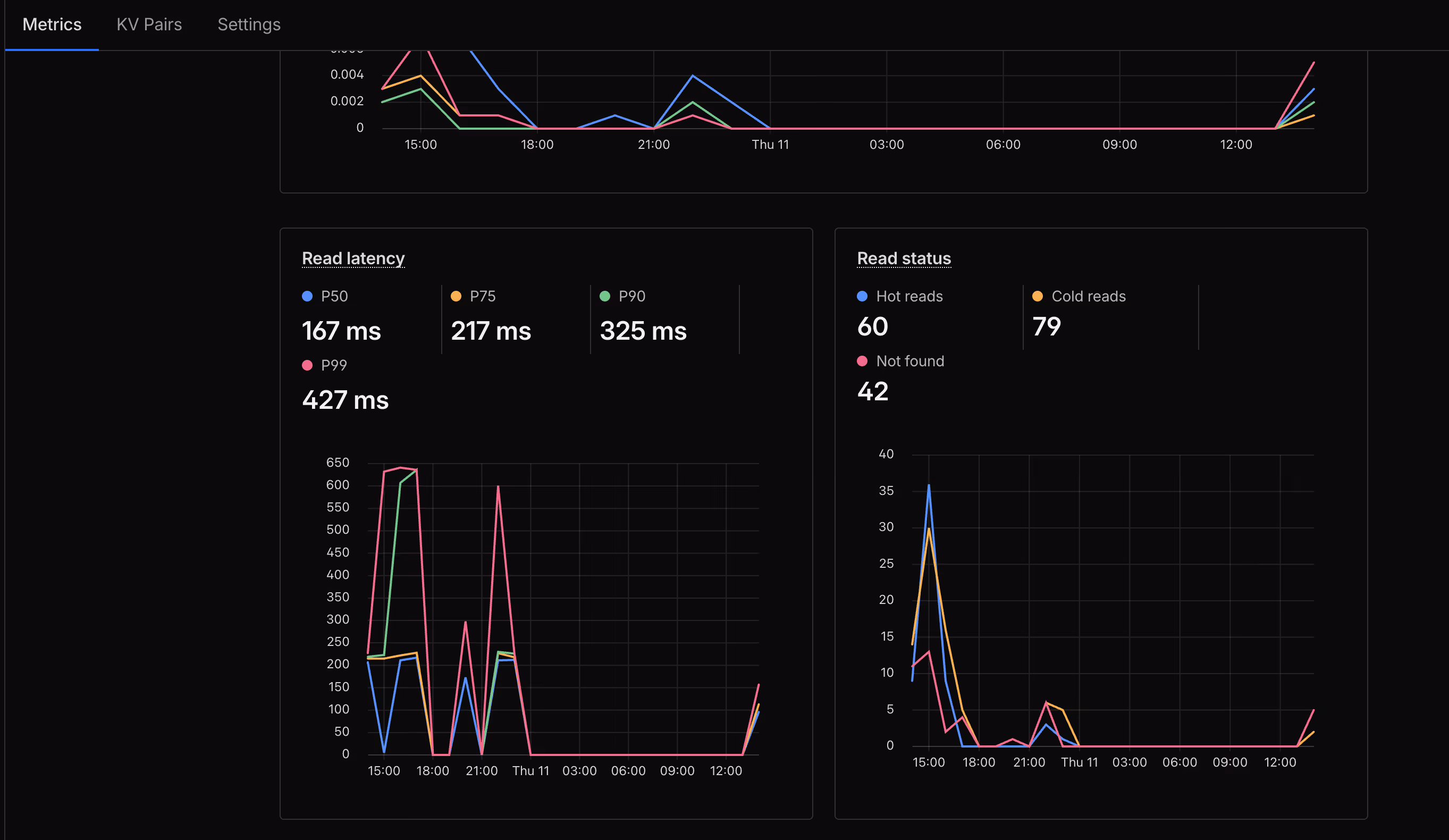
项目预览







R2 公开访问配置
R2 存储桶需要配置公开访问才能让图片被外部访问。在 Cloudflare 控制台进入 R2 设置,绑定自定义域名或启用公开访问,记录得到的公开 URL 。
主要优势
成本优势
Cloudflare 的免费额度相当慷慨:
对于个人博客或中小站点,这些额度足够日常使用。

